Nuestro Trabajo con TB Cargo, Montalvan y PointerHub
En Woopi, nos especializamos en resolver desafíos complejos para la industria del transporte y la logística. Este año, llevamos nuestra experiencia al siguiente nivel con proyectos para TB Cargo y Montalvan, dos referentes del sector, que nos permitieron perfeccionar nuestras capacidades en desarrollo de aplicaciones móviles, integración tecnológica y gestión de activos. Estos aprendizajes fueron clave para el lanzamiento de PointerHub, nuestra solución de geotracking y monitoreo que está revolucionando la gestión de flotas.
TB Cargo: Logística Inteligente al Alcance de Todos
Para TB Cargo desarrollamos una aplicación móvil multiplataforma (iOS y Android) en React Native, diseñada para cubrir las necesidades de clientes y chóferes en Argentina y otros siete países de América Latina.
Funciones Principales:
- Clientes: Gestión de cargas, presupuestos y seguimiento en tiempo real de transportes.
- Chóferes: Herramientas para gestionar viajes, documentación, y reportar la ubicación de las cargas con geolocalización en tiempo real.
- Experiencia Personalizada: La app adapta su interfaz y funcionalidades según el rol del usuario (cliente o chófer).
Este proyecto nos permitió consolidar nuestras capacidades en diseño de experiencias personalizadas y flujos de trabajo eficientes.
Montalvan: Optimización Total con Tecnología Avanzada
Con Montalvan, nos enfrentamos al reto de reemplazar un sistema obsoleto por un TMS (Transportation Management System) desde cero, desarrollado en Laravel y con integración a sistemas externos como LoJack.
Características Destacadas:
- Seguimiento en Tiempo Real: Visualización precisa de vehículos gracias a la integración con dispositivos GPS.
- Gestión Completa: Viajes, liquidaciones automáticas de choferes y clientes, y un historial detallado de operaciones.
- Eficiencia Mejorada: Implementación de inteligencia en tiempo real para decisiones operativas más rápidas.
Este desarrollo reafirmó nuestro compromiso de brindar soluciones completas y escalables para empresas de transporte.
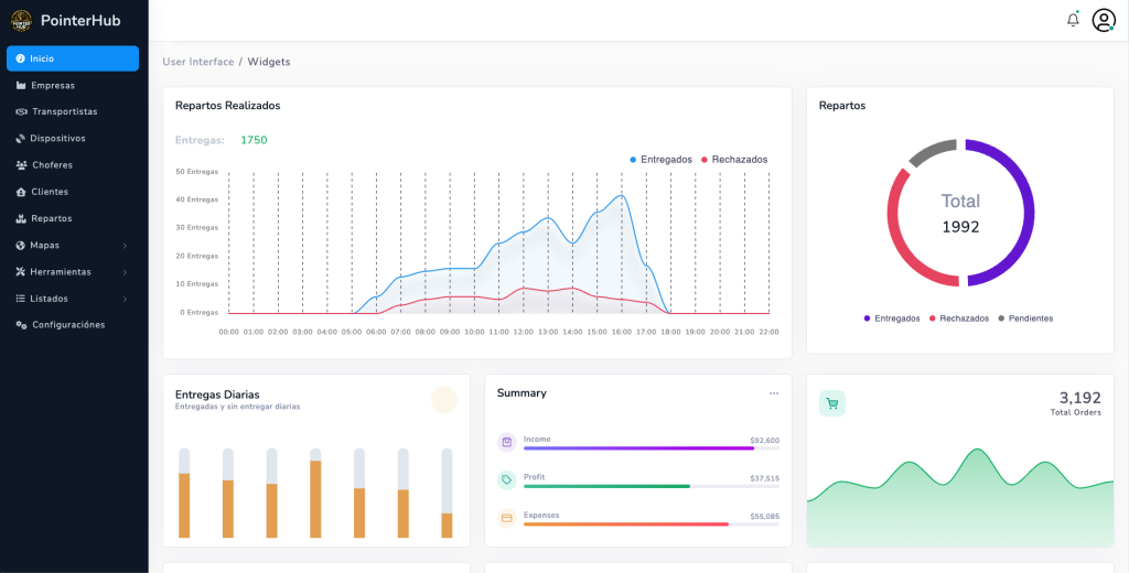
PointerHub: Innovación Propia Basada en Experiencia
Gracias al conocimiento adquirido, creamos PointerHub, una plataforma avanzada de geotracking que ya está marcando un antes y un después en la industria.
Lo que Hace Especial a PointerHub:
- App Móvil: Seguimiento GPS en tiempo real de vehículos, rutas y métricas críticas como velocidad y tiempo de inactividad.
- Panel de Administración: Mapas en vivo, alertas personalizables, reportes detallados y análisis de rendimiento de flotas.
- Integraciones IoT: Sensores de peso, temperatura, consumo de combustible, desgaste de neumáticos, entre otros, para control total de la operación.
Además, integra tecnologías como LoJack y dispositivos GPS físicos, ofreciendo una solución robusta y adaptable para cualquier necesidad logística.
El Futuro del Transporte Está Aquí
En Woopi, nuestra pasión por resolver problemas complejos con tecnología nos impulsa a entregar resultados de clase mundial. Con cada proyecto, desde TB Cargo y Montalvan hasta PointerHub, demostramos nuestro liderazgo en la industria de logística y transporte.
Si tu empresa busca soluciones innovadoras y personalizadas, contáctanos. Estamos listos para ayudarte a transformar tus operaciones y llevarlas al próximo nivel.
👉 Descubre más en https://pointerhub.com


Inglés
Portugués